AC米兰新闻中心

News Center

AC米兰官网适配新型电力系统:安科瑞EMS30能效管理推动源网荷储充合规落地

更新时间:2026-01-07点击次数:

  AC米兰·(中文)官方网站-Milan brandAC米兰·(中文)官方网站-Milan brand在国家 “碳达峰、碳中和” 战略持续推进的背景下,高校作为人才培养、科研创新的重要基地,同时也是区域内能耗较为集中的场所,其能源管理的科学性与高效性直接关系到 “双碳” 目标的实现进程。当前,高校能源消耗呈现出总量攀升、用能结构复杂、节能管理难度加大等特点,传统能源管理模式已难以满足新时代绿色校园建设的需求。本文以安科瑞 AcrelEMS-EDU 综合能源管理平台为研究对象,系统探讨该平台在高校智慧能源管控体系构建中的应用路径与实践价值。

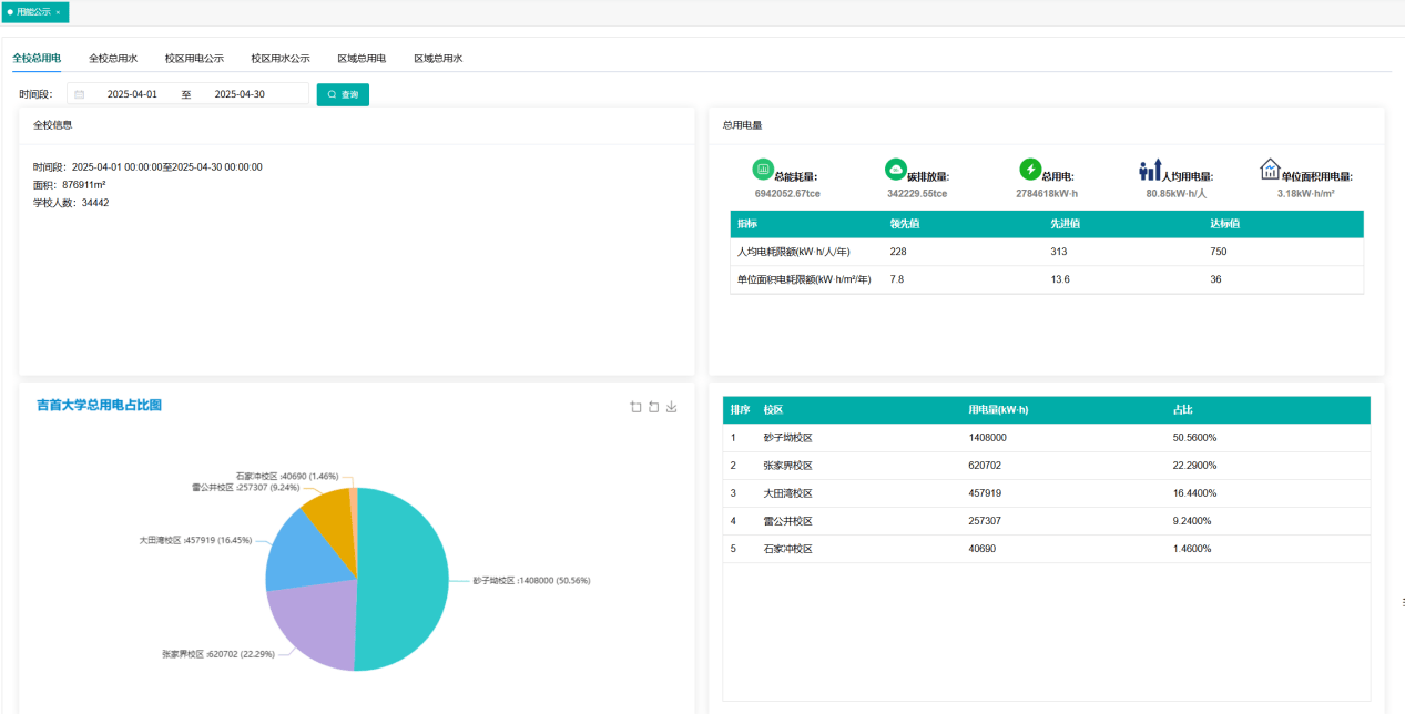
  一屏纵览全校能源脉搏。通过动态图表实时展示各校区教学楼、实验室、宿舍等区域的用电、用水总量,支持能耗折算与趋势分析,清晰呈现日、周用能变化,让管理者快速掌握整体能耗态势。

  让能源使用“看得见、说得清”。通过可视化图表与定期能效报告,公开各楼宇、院系的能耗数据、排名及趋势变化。不仅提升管理透明度,更有效激发师生节能意识,营造“人人关注能耗、全员参与节能”的绿色校园文化氛围。

  洞察年度规律,预判未来负荷。对比往年同期数据,如新生入学季宿舍用电,峰值,协同电力扩容,保障供电稳定。

  捕捉异常波动,及时干预。每周对比各单位用水用电,明显超出正常波动范围的及时提醒排查,堵住能耗“黑洞”。

  按需分析,科学对标。支持自定义建筑或部门分组,横向对比各建筑单位面积能耗,统计各院系月度总用量,助力精细化管理决策。

  深入能源“毛细血管”。采集各楼层、房间支路能耗数据。准确定位高耗能点位。对比各院系实验室能耗,为制定错峰使用、设备管控策略提供依据。

  灵活响应教学节奏。支持按课表时段调取数据,查看教室空调、食堂午间用电高峰;也可按月统计寒暑假实验室待机能耗,准确识别“隐形”浪费。

  追溯历史,掌控细节。可随时调阅任意时段、各类设备的电压、电流、功率等关键参数,为故障排查、能效评估提供数据支撑。

  AcrelEMS-EDU将分散的能源数据汇聚为智慧决策力,构建“全局可视—公开透明—智能对比—深度挖掘”的全链条管理体系,促进高校节能降碳。返回搜狐,查看更多